A lo largo de tu medición se registran diferentes indicadores que te brindarán información de valor, para acceder a ella debes dirigirte a la cabecera de la plataforma, hacer clic en la sección “Reportes” y elegir la medición que deseas analizar.

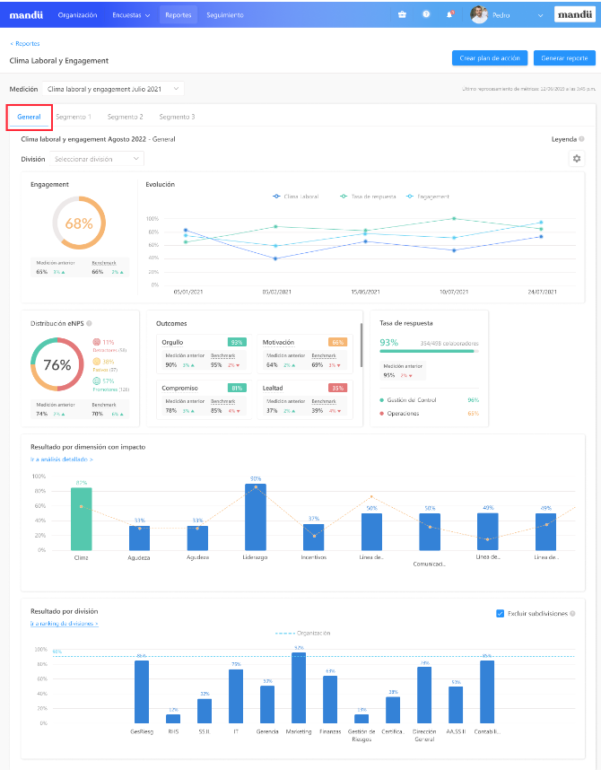
→ Reporte general: Clima Laboral & Engagement + eNPS
Tendrás acceso al Reporte General con información de Engagement y eNPS siempre y cuando la medición haya sido en base al indicador Clima Laboral & Engagement y hayas incluido la pregunta de eNPS. Si tu medición cumple con estas características, el reporte contará con la siguiente información:
Filtro por división: Al desplegar el campo aparecerán las mediciones en las que el segmento participó, elige la que deseas analizar.
Widget de Nota general: Resultado del indicador medido, en este caso Clima Laboral & Engagement, de toda la organización independientemente del segmento. Esto quiere decir, que visualizarás los resultados de la totalidad de preguntas realizadas en todos los cuestionarios asignados a la medición.
Widget Evolución: Gráfica del comparativo de los indicadores a través de las mediciones con sus respectivas Tasas de Respuesta.
Widget de eNPS: Resultado del Employee Net Promoter Score que te permite identificar el cálculo y distribución de promotores, pasivos y detractores en la organización.
Widget de Outcomes: Resultado de las variables bajo las cuales se evalúa la medición.
Widget Tasa de respuesta: Representación porcentual de la cantidad de respuestas obtenidas en la medición.
Widget de Resultado por dimensión: Dimensiones de la organización representadas a través de un gráfico de barras y sus respectivos resultados obtenidos. Las mediciones que cuenten con más de un segmento como alcance contarán con un gráfico de Resultado por dimensión que mostrará todas las dimensiones, subdimensiones y preguntas involucradas que pertenezcan a todos los cuestionarios que fueron parte de la medición, independientemente del segmento.
Widget de Resultado por división: Divisiones de la organización representadas a través de un gráfico de barras y sus respectivos resultados obtenidos.

En la sección "Resultado por dimensión" al hacer clic en "Ir a análisis detallado >" verás la siguiente tabla que muestra el resultado de acuerdo al segmento impactado para las dimensiones incluidas en el cuestionario.
La columna "Segmento" indicará si los porcentajes obtenidos responden a un segmento en particular o a todos. Si deseas ver el resultado de cada segmento puedes verificarlo desde su respectiva pestaña.

Y en la sección "Análisis comparativo por grupos" con la opción "Ir a análisis comparativo>" se mostrará el mapa de calor con todas las variables disponibles:
- Divisiones
- Segmentos
- Edad
- Género
- Tiempo en la empresa
- Categoría jerárquica
- Ubicación geográfica

Ten en cuenta que no se visualizarán resultados cualitativos ni de opción múltiple por segmentos, ya que están sujetos a los cuestionarios. Podrás visualizar el detalle en la pestaña de cada segmento.
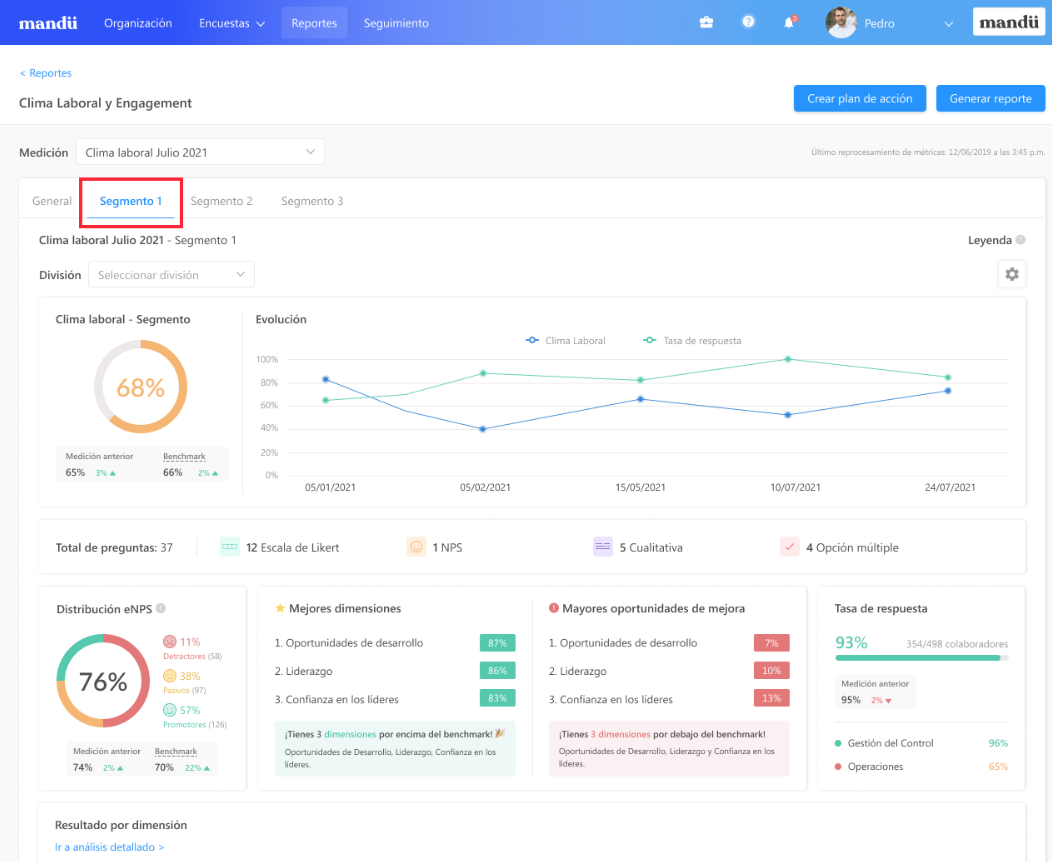
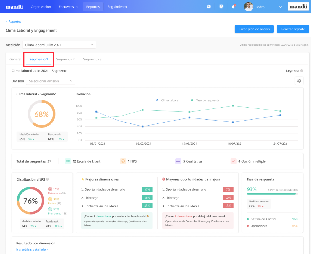
→ Reporte por segmentos: Clima laboral & Engagement + eNPS
Si creaste uno o más segmentos dentro de tu organización, este es el momento de revisar los resultados obtenidos en cada uno de ellos. El nombre de cada segmento que crees aparecerá al lado de la pestaña general.
GIF mostrando nombre de segmento
Este reporte te brindará la siguiente información:
Filtro por división: Al desplegar el campo aparecerán las mediciones en las que el segmento participó, elige la que deseas analizar.
Widget de Nota general: Resultado obtenido en cada segmento. Esto quiere decir, que visualizarás los resultados de la totalidad de preguntas realizadas en todos los cuestionarios asignados a la medición.
Widget de Evolución: Comparativo de los indicadores con sus respectivas tasas de respuesta.
Total de Preguntas: Número total de preguntas que componen el cuestionario.
Widget de eNPS: Resultado del indicador.
Widget de Mejores dimensiones: Contiene las dimensiones que obtuvieron los mejores resultados en la medición.
Widget de Mayores oportunidades de mejora: Contiene las dimensiones que obtuvieron resultados bajos en la medición.
Widget de Tasa de respuesta: Representación porcentual de la cantidad de respuestas del segmento en específico.
Widget de Outcomes: Resultado de las variables bajo las cuales se evalúa la medición.
Widget de Resultado por dimensión: Dimensiones incluidas en el cuestionario del segmento analizado. Verás un gráfico de barras y el resultado obtenido por cada una de las dimensiones.
Widget de Resultado por división: Gráfico de barras con resultado porcentual por cada una de las divisiones.
Análisis comparativo: Te brinda una vista de los segmentos involucrados en la medición y el detalle de cuales de ellos cuentan con los mejores resultados y oportunidades de mejora. Al hacer clic en “Ir a análisis comparativo” te llevará a una tabla comparativa la cual contiene el cruce de porcentajes entre dimensiones y divisiones, teniendo así la posibilidad de filtrar no solo las divisiones de la organización, sino también por variables como: tiempo en la empresa, ubicación geográfica, edad y género.
Respuestas cualitativas: Tendrás acceso a todas las respuestas que los colaboradores dieron a las preguntas cualitativas. Al darle clic a la opción “Ver todas las respuestas” tendrás una vista en la aparecerá una nube de palabras y la posibilidad de obtener un exportable de Excel que detalla todas las palabras que fueron más utilizadas y la cantidad de veces que se repitieron.
Preguntas de opción múltiple: Esta última sección te mostrará un resumen de las respuestas obtenidas a través de un gráfico de barras. Debajo del enunciado de la pregunta encontrarás el tipo de pregunta de la sección acompañada del número representativo de las respuestas obtenidas. Para tener una visión general de esta sección solo debes hacer clic en el botón "Ver todas las preguntas".



→ Reporte por segmentos: Clima laboral sin eNPS:
Tendrás acceso a esta vista siempre y cuando la pregunta de eNPS no haya sido incluida en tu medición de Clima Laboral & Engagement. Si tu medición cumple con esta característica, el reporte contará con la siguiente información:
Filtro por división: Al desplegar el campo aparecerán las mediciones en las que el segmento participó, elige la que deseas analizar.
Widget de Nota general: Resultado obtenido a nivel global.
Widget de Evolución: Comparativo de los indicadores con sus respectivas tasas de respuesta.
Total de Preguntas: Número total de preguntas que componen el cuestionario.
Widget de Mejores dimensiones: Contiene las dimensiones que obtuvieron los mejores resultados en la medición.
Widget de Mayores oportunidades de mejora: Contiene las dimensiones que obtuvieron resultados bajos en la medición.
Widget de Tasa de respuesta: Representación porcentual de la cantidad de respuestas en la medición.
Widget de Resultado por dimensión: Dimensiones incluidas en el cuestionario del segmento analizado. Verás un gráfico de barras y el resultado obtenido por cada una de las dimensiones.
Widget de Resultado por división: Gráfico de barras con resultado porcentual por cada una de las divisiones.
Análisis comparativo: Te brinda una vista de los segmentos involucrados en la medición y el detalle de cuales de ellos cuentan con los mejores resultados y oportunidades de mejora. Al hacer clic en “Ir a análisis comparativo” te llevará a una tabla comparativa la cual contiene el cruce de porcentajes entre dimensiones y divisiones, teniendo así la posibilidad de filtrar no solo las divisiones de la organización, sino también por variables como: tiempo en la empresa, ubicación geográfica, edad y género.
Respuestas cualitativas: Tendrás acceso a todas las respuestas que los colaboradores dieron a las preguntas cualitativas. Al darle clic a la opción “Ver todas las respuestas” tendrás una vista en la aparecerá una nube de palabras y la posibilidad de obtener un exportable de Excel que detalla todas las palabras que fueron más utilizadas y la cantidad de veces que se repitieron.
Preguntas de opción múltiple: Esta última sección te mostrará un resumen de las respuestas obtenidas a través de un gráfico de barras. Debajo del enunciado de la pregunta encontrarás el tipo de pregunta de la sección acompañada del número representativo de las respuestas obtenidas. Para tener una visión general de esta sección solo debes hacer clic en el botón "Ver todas las preguntas".


Ya conoces la estructura de los reportes, ahora te contamos cómo descargarlos.
En la parte superior derecha encontrarás el botón celeste "Generar reporte":

Cuentas con 3 opciones de exportable en Excel para una medición con segmentos:
- Para toda la organización: Consolida la información de todos los segmentos.
- Para una división específica: Te brinda la información de una división específica para todos los segmentos en los cuales ha participado dentro de la medición.
- Para un segmento específico: Contiene la información de un segmento específico dentro de la medición
Elige la opción que deseas descargar y haz clic en el botón inferior celeste "Generar":

Al hacerlo verás este mensaje de confirmación, el cual te indica que recibirás el reporte en un intervalo de 24 horas. Recibirás el reporte (documento Excel) en tu correo y con el estarás listo para ver a detalle el análisis de tu medición.

Ten en cuenta lo siguiente:
- El formato de este exportable se encuentra disponible únicamente en formato Excel.
- El reporte tiene como alcance segmentos, por lo que si alguna división cuenta con una o más subdivisiones, estas no serán visibles en el documento. Solo se mostrará la data de las divisiones que conformen los segmentos.
¿Necesitas recomendaciones alineadas a las necesidades de tu organización Escríbenos a nuestro correo support.peru@visma.com y cuéntanos en qué aspecto te gustaría recibir acompañamiento más personalizado. Nos pondremos en contacto contigo en breve.
¿Le fue útil este artículo?
¡Qué bueno!
Gracias por sus comentarios
¡Sentimos mucho no haber sido de ayuda!
Gracias por sus comentarios
Comentarios enviados
Agradecemos su iniciativa, e intentaremos corregir el artículo