¿Recuerdas cuando la pregunta de eNPS solo tenía una escala de medición: del 0 al 5?
Ahora cuentas con una nueva escala de medición: del 0 a 10, la cual puedes aplicar como pregunta para el indicador que desees medir: Bienestar, Cliente Interno, Cultura, Liderazgo y Clima & Engagement.
Es decir, puedes elegir la que mejor se adapte a tu medición o cuestionario.
a. Creación
Las preguntas eNPS creadas en la plataforma tendrán seleccionada por default la opción del 0 al 5.
Edición de escala
Si decides editar la escala de una pregunta eNPS ya existente en un cuestionario utilizado en una medición oficializada con resultados, el cambio de escala no afectará* los resultados de dicha medición en las secciones que se visualicen (Reportes, Mediciones, Generar reporte, etc.).
*No obstante, si quieres aplicar una nueva medición con una escala de eNPS diferente el cambio podrá visualizarse.
b. Visualización en Survey
De acuerdo a la escala que decidas los cálculos del eNPS se verán afectados, a continuación, te contamos de qué manera:
Escala eNPS o NPS del 0 al 5
Al marcar esta opción la escala eNPS de la pregunta irá del 0 al 5 y se calculará de la siguiente forma:
Escala eNPS o NPS del 0 al 10
Al marcar esta opción, la escala eNPS de la pregunta irá del 0 al 10 y se calculará de la siguiente forma:
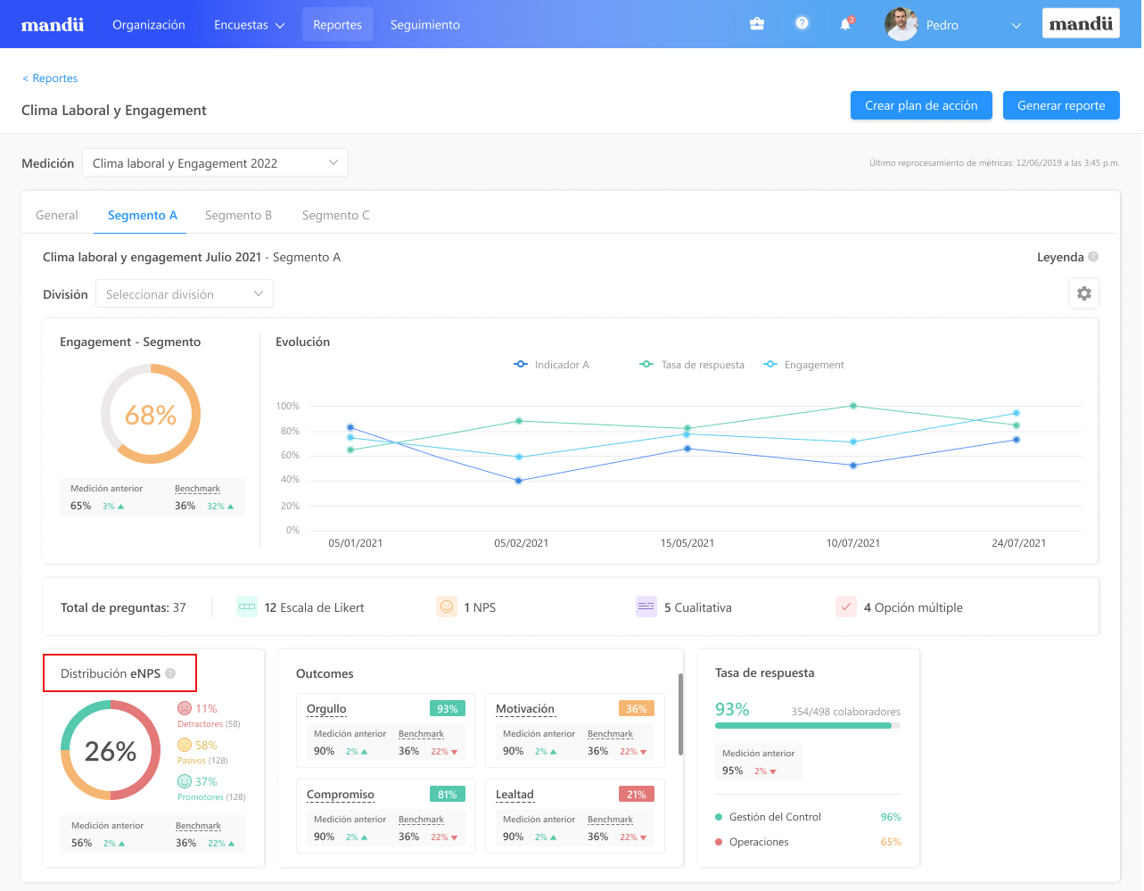
c. Visualización en Reportes
Este widget se mostrará debajo de los widgets de Nota general y Evolución de la siguiente manera e incluirá estos tooltips:
¿Necesitas recomendaciones alineadas a las necesidades de tu organización? Escríbenos a nuestro correo hola.mandu@visma.com y cuéntanos en qué aspecto te gustaría recibir acompañamiento más personalizado. Nos pondremos en contacto contigo en breve.
¿Le fue útil este artículo?
¡Qué bueno!
Gracias por sus comentarios
¡Sentimos mucho no haber sido de ayuda!
Gracias por sus comentarios
Comentarios enviados
Agradecemos su iniciativa, e intentaremos corregir el artículo



