Accede a los resultados de todas tus mediciones y a sus métricas clave.
Para llegar a estos resultados deberás ingresar a la sección “Reportes”, la encontrarás en la barra superior de la plataforma, y luego elegir el indicador cuyo reporte deseas visualizar
Cuenta con los siguientes paneles:
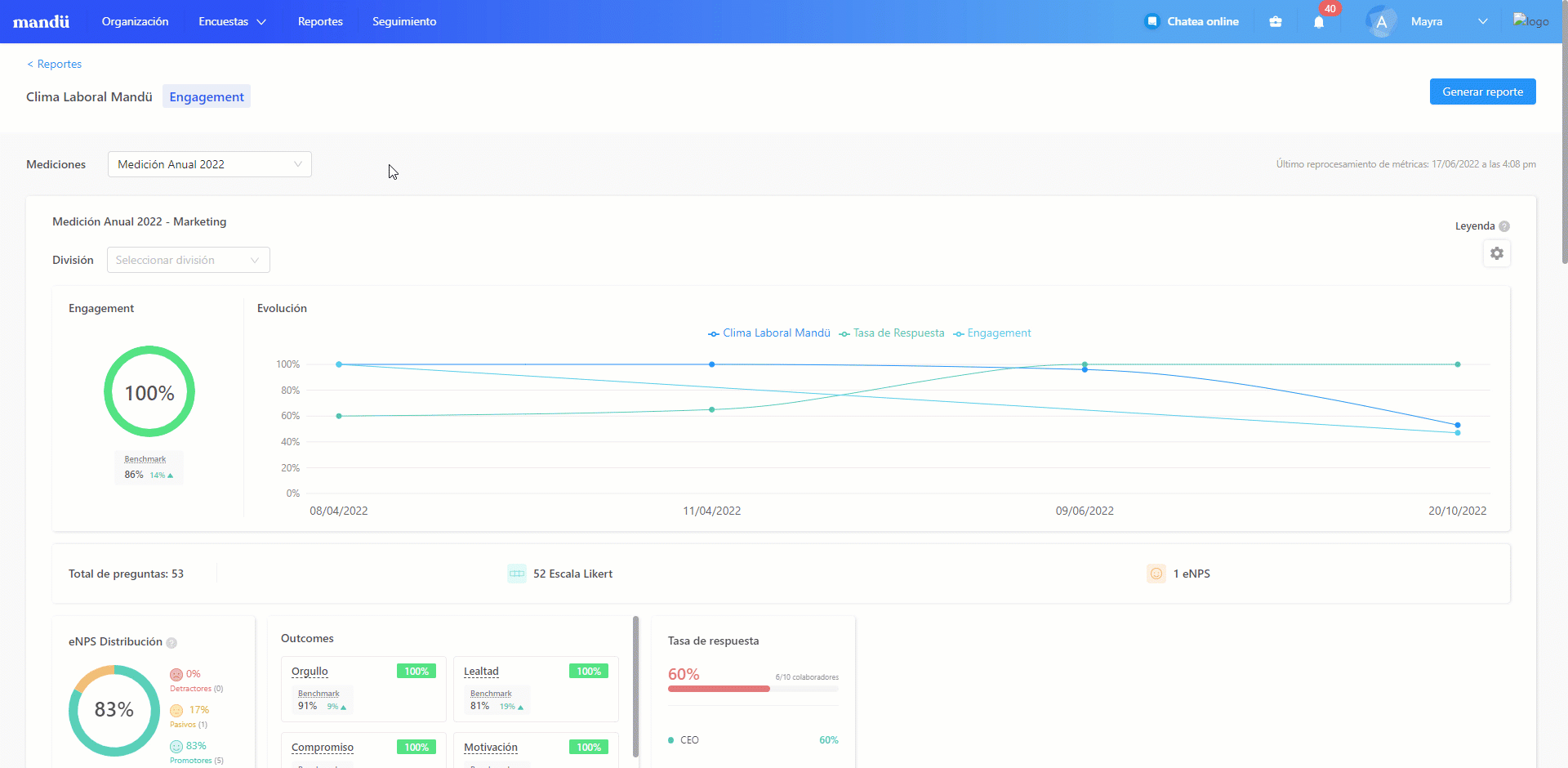
Panel general
Esta sección te brinda una vista a grandes rasgos de los resultados de tu medición. Aquí podrás observar el porcentaje promedio de Engagement, Clima o Liderazgo, dependiendo del tipo de encuesta e indicador que hayas utilizado.
Esta información se complementará con el promedio de eNPS (en caso de ser un cuestionario de Clima Laboral y Engagement), con el porcentaje de tasa de respuesta (TR) y los outcomes más importantes, reflejando finalmente las dimensiones con mejores resultados y aquellas con mayores oportunidades de mejora.

NUEVO
Cálculo Top Three Box
Si para la medición se eligió la escala del 0 al 10 para el eNPS, el outcome "Recomendación eNPS" tomará en cuenta las calificaciones 8, 9 y 10 (los puntajes más altos) para realizar este cálculo. Verás el detalle al pasar el mouse por el símbolo (?) al lado del outcome.

En esta guía te contamos más detalles.
Resultado por dimensión
En esta sección verás los porcentajes obtenidos y una comparación general entre ellos. Junto a cada barra también podrás observar el indicador de “Impacto”, el cual define cuáles son las dimensiones del Clima Laboral que tienen un mayor impacto en el Engagement de tu organización (la opción de impacto solo es visible para encuestas de Clima Laboral y Engagement).
Si el valor del impacto se acerca más al 1 significa que tiene mayor relevancia en el engagement de la organización, es decir, tiene mayor importancia dentro de la misma.
Por ejemplo, si una dimensión como "Oportunidades de desarrollo" obtuvo un índice de impacto de 0.67, mientras que "Relación con el equipo" obtiene 0.53 significa que la primera dimensión tiene más engagement dentro de la empresa que la segunda.
Al hacer clic en “Análisis detallado” verás un cuadro de barras en el que se comparan los porcentajes obtenidos de cada dimensión utilizada en el modelo y puedes aplicar el filtro de divisiones de acuerdo a las que hayan participado en la medición.

Al hacer clic en el hipervínculo “Análisis detallado” verás los siguientes elementos:
→ El gráfico de resultados por dimensión: Que te dará visibilidad de los resultados de Liderazgo y NPS que obtuviste así como el detalle de los promotores, pasivos y detractores que ayudaron a realizar el cálculo. De ser el caso también verás los líderes que tienes a tu cargo.

→ Botón bimodal - Dimensiones: Contiene el listado de dimensiones y subdimensiones de la medición acompañadas de su resultado, el porcentaje de respuestas favorables, neutras y no favorables, así como la columna Medición Anterior, si es que hubo alguna variación porcentual con respecto a esta.

→ Botón bimodal - Preguntas: Contiene la relación de todos los enunciados incluidos en el cuestionario, con el detalle de la dimensión a la que pertenecen, su resultado y el porcentaje de respuestas con el cálculo Top to Box y la columna Medición Anterior, si es que hubo alguna variación porcentual con respecto a esta.

Esta información será muy útil ya que te permitirá analizar a detalle el resultado de cada enunciado.
Resultado por división
Esta sección muestra un comparativo entre los porcentajes obtenidos a nivel general para cada dimensión del modelo utilizado. Debajo de ellos encontrarás también el indicador de “Impacto” (al igual que en los resultados por dimensiones).
Al hacer clic en la lista desplegable que aparece al lado derecho, podrás filtrar para ver resultados de Engagement o de Clima (solo uno a la vez, si se trata de una encuesta de Clima Laboral y Engagement) y elegir poder ver los outcomes más relevantes del proceso para tu organización.
Un último clic en esta sección te llevará al “Ranking de divisiones” en el cual observarás una tabla que mostrará las divisiones ordenadas de acuerdo a mejores resultados hasta mayores oportunidades de mejora.

Análisis comparativo por grupos
En esta sección encontrarás los siguientes segmentos: tiempo en la empresa, ubicación geográfica, edad y género. La data te dará una vista de qué segmentos sociodemográficos cuentan con los mejores resultados y cuáles presentan mayores oportunidades de mejora.
Asimismo, el hacer clic en “Ir a análisis comparativo >” te llevará a una tabla comparativa la cual contiene el cruce de porcentajes entre dimensiones y divisiones, teniendo así la posibilidad de filtrar no solo las divisiones de la organización, sino también por variables como: tiempo en la empresa, ubicación geográfica, edad y género.

Preguntas cualitativas
En esta última sección verás las 6 respuestas más recientes que la población encuestada dio a las preguntas cualitativas de la encuesta. Tendrás la opción de filtrar por pregunta.

Al darle clic al hipervínculo "Ver todas las respuestas >" el sistema te llevará a una vista más detallada en la que verás una nube con las palabras que más se repiten y estos elementos:
→ Buscador: Te ayudará a ubicar todas las respuestas bajo la palabra que escribas.
→ Selector de divisiones: Encontrarás listadas todas las divisiones que participaron en la medición.
→ Botón "Descargar"NUEVO: Al pulsar esta opción la plataforma te brinda un documento Excel en el que detalla todas las palabras que fueron más utilizadas y la cantidad de veces que se repitieron.


Ten en cuenta que:
- El botón "Descargar" estará disponible solo si es que al menos 1 pregunta cualitativa tiene 2 palabras que se repiten.
- El exportable aplicará para reportes de mediciones en curso, finalizadas y oficializadas.
Gracias a tu feedback estuvimos trabajando en generar los exportables para todos los indicadores de la plataforma:
- Clima (Excel y PDF)
- Liderazgo (Excel y PDF)
- Onboarding (Excel)
- Offboarding (Excel)
- Cultura (Excel)
- Bienestar (Excel)
- Cliente interno (Excel)
Recuerda que los reportes de estos últimos 5 indicadores no cuentan con resultado de engagement ya que se encuentra presente únicamente en mediciones de clima laboral.




Obtén el reporte que necesites y analiza la data de tu medición.
¡Listo! Ahora que ya sabes cómo acceder a tus reportes. Estás listo para evaluar la data y poner en marcha tus planes de acción.
¿Le fue útil este artículo?
¡Qué bueno!
Gracias por sus comentarios
¡Sentimos mucho no haber sido de ayuda!
Gracias por sus comentarios
Comentarios enviados
Agradecemos su iniciativa, e intentaremos corregir el artículo